~/abhipraya
PPL: Service Layer Instrumentation [Sprint 2, Week 1]
What I Worked On
This week I implemented custom Sentry span instrumentation across 3 key API services to track sub-operation latency in GlitchTip. The interesting part wasn’t the Sentry API itself; it was where to place the instrumentation in our layered architecture, and how the existing SOLID patterns made the change trivially simple.
Following the Architecture: Spans in Services, Not Routers
SIRA follows a strict Router → Service → DB pattern. Routers handle HTTP concerns (auth, status codes). Services hold business logic. DB queries are isolated in db/queries/.
When adding Sentry spans, the question was: where do they go?
Option A: Router level — wraps the entire handler. Shows total time but no breakdown. Option B: Service level — wraps individual operations. Shows DB query time vs business logic. Option C: DB query level — most granular but pollutes the data access layer with monitoring concerns.
I chose Option B. The service layer is where the interesting work happens: validation, calculation, status recalculation. Placing spans here shows exactly where time is spent without violating the Single Responsibility principle of any layer.
Implementation: Three Services
Dashboard Service (4 spans)
The dashboard aggregates 4 independent DB queries. Each gets its own span:
_SPAN_DB_QUERY = "db.query"
async def get_dashboard_summary(db: Client) -> DashboardSummaryResponse:
with sentry_sdk.start_span(op=_SPAN_DB_QUERY, name="get_total_invoices_count"):
total_invoices = await get_total_invoices_count(db)
with sentry_sdk.start_span(op=_SPAN_DB_QUERY, name="get_overdue_count"):
overdue_count = await get_overdue_count(db)
# ... 2 more queries
Note the _SPAN_DB_QUERY constant. SonarQube flagged the "db.query" string as duplicated 4 times (rule S1192). Extracting to a constant satisfies the quality gate and improves maintainability.
Payment Service (3 spans: validate → insert → recalculate)
Payment creation is a multi-step operation. The spans reveal exactly which phase is slow:
async def create(self, data: PaymentCreate) -> PaymentResponse | None:
with sentry_sdk.start_span(op="db.query", name="validate_invoice_and_balance"):
invoice = await get_invoice_by_id(self.db, data.invoice_id)
# ... validation logic
with sentry_sdk.start_span(op="db.insert", name="create_payment_record"):
payment = await create_payment_record(...)
with sentry_sdk.start_span(op="db.update", name="recalculate_invoice_status"):
await self._recalculate_invoice_status(data.invoice_id)
Invoice Service (2 spans: query → serialize)
Separates DB fetch from the days_overdue calculation loop.
Why This Was Easy
The existing architecture made this a 3-file change. Because services are the single place where business logic lives, I didn’t need to touch routers, DB queries, or tests. sentry_sdk.start_span() is a no-op when SENTRY_DSN is empty, so development environments have zero overhead.
All 459 backend tests passed without modification. The spans are transparent wrappers that don’t change behavior.
Result
- 3 service files modified, 0 routers touched, 0 tests changed
- 9 custom spans across 3 endpoints (dashboard: 4, payment: 3, invoice: 2)
- SonarQube quality gate passed after extracting the
_SPAN_DB_QUERYconstant - MR !106 merged to main, all CI jobs green
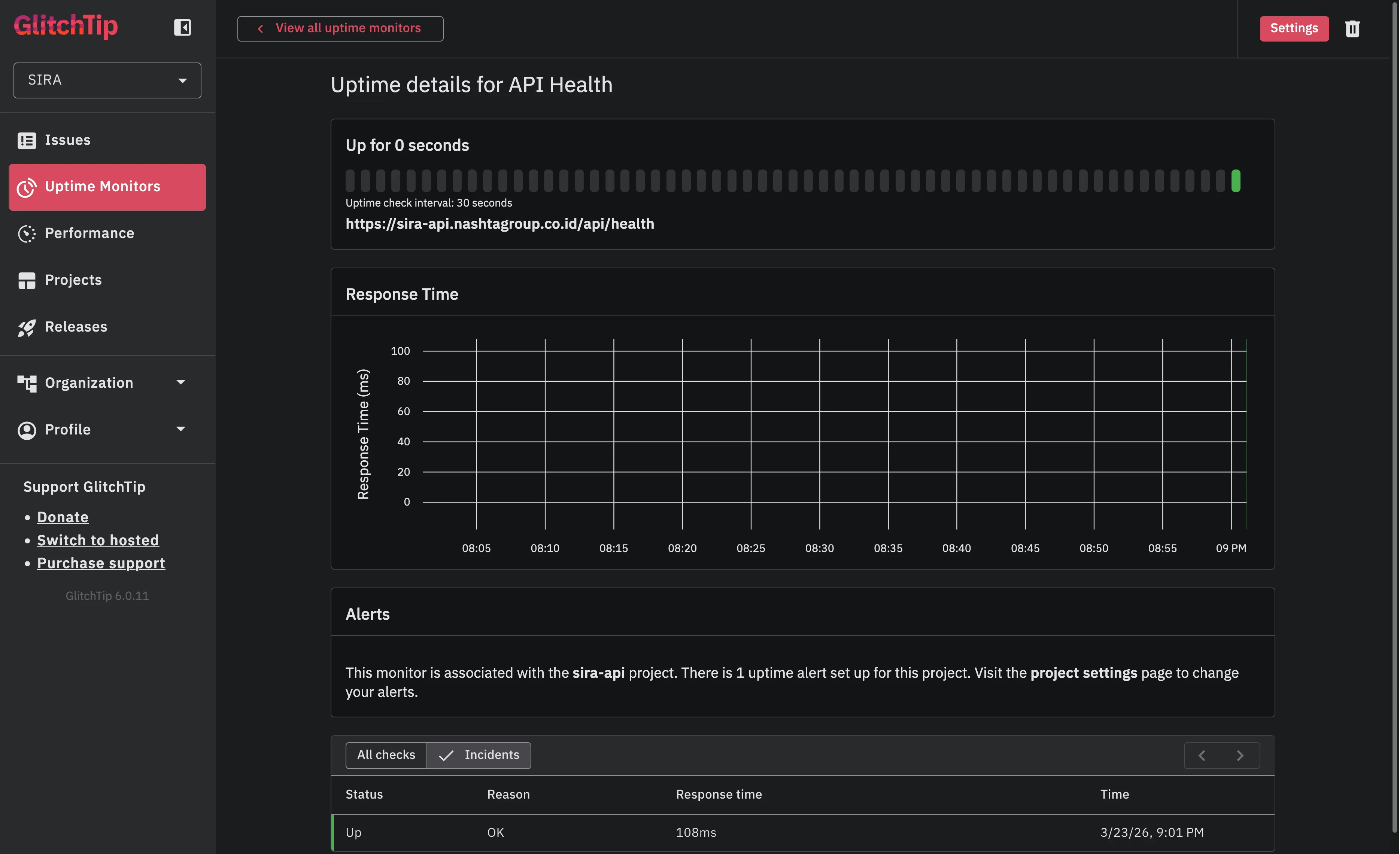
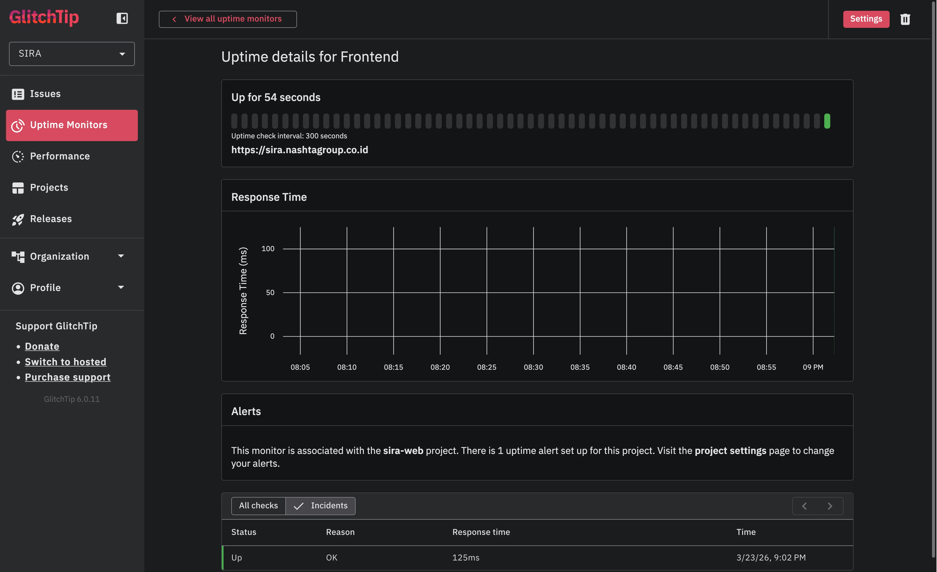
As part of the same ticket, I also configured GlitchTip uptime monitors (SIRA-137) to track API and frontend availability:

Both monitors running green: API health checked every 60 seconds, frontend every 5 minutes. Email alerts fire on 2 consecutive failures.

The API health monitor shows consistent ~108ms response times with zero downtime since configuration.

The clean layered architecture paid off: adding observability was a mechanical change that didn’t require architectural decisions or test rewrites.
Evidence
- MR !106 - API latency monitoring + uptime monitors
- Linear SIRA-136
- Source:
apps/api/src/app/services/dashboard_service.py,invoice_service.py,payment_service.py